DataFlash logs irregular GPS messages

Hi everyone,

I am working on a boat with a single GNSS receiver with dual antenna input. I’m kind of new using ardupilot and wondering what exactly are the GPS messages in the DataFlash logs ?
Indeed, I first thought that it is raw GNSS from my receiver, but I see only a small amount of data being displayed with big gaps between them.

Is it a problem from my pixhawk parameters or receiver ? Or am I misleading about the meaning of this message ?

Thank you for your help!

Please upload your complete .log file

Hello Juergen, thank you for your reply!
Here is the log of my data in question:

Which GPS you are using as you set the GPS_TYPE to 5 (NMEA)?
How you configured this GPS?

I have a Skytraq PX1172RH receiver with two u-blox ANN-MB-00 on it and receiving NMEA messages. That’s why I set GPS_TYPE to 5.

Which NMEA messages with which rate you are getting from the receiver.
Can you show the configuration of the GPS receiver.

Hi Juergen, thank you for your help ! I’m getting $GNGGA and $GNHDT (for the yaw) from the receiver.
Something weird is that in mavlink inspector I can see that I have a new GPS_RAW_INT data every 0.5s. So the fact that it’s not logged in the DataFlash make me think that it come from the logging parameters…
Another thing is that I allowed the RAW_IMU logging from LOG_BITMASK and I now have ACC and GYR messages with high frequency measurements in the DataFlash logs. But for the magnetic measurements I only have MAG message which is also really low frequency and irregular (which is not the case in RAW_IMU from mavlink inspector)…

Why you want to get the raw data. Logging of (too) much data stresses the FC.
So try to set all logging parmeter to standard.
I am not sure if GPS RAW data logging is available for NMEA GPS receiver.
But again on which data rates are your NMEA messages set on GPS receiver side? I have no access to the manual due to security violation on the website from Skytraq.

I would like to get the raw data to observe if the EKF behavior for yaw estimation correctly use the GPS yaw from $GNHDT NMEA message.
NMEA messages are send at a 5Hz rate.

I don’t think that therefore raw data are needed as the GPS yaw information is also part of the standard data. Maybe your problem is due to an overload of the log mesages.
So I would just test it with only standard data.

We parse $GPHDT if present and properly formatted, and its output is fed to the EKF if it’s valid and the yaw source includes GPS. Its contents should be logged.

1 Like

What do you mean exactly by “standard data” in that case ?
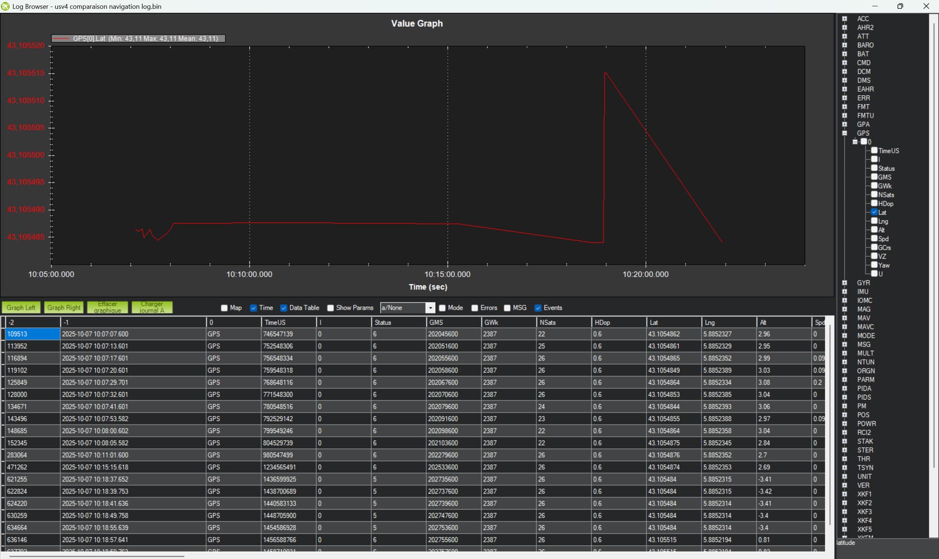
In the DataFlash logs I thought the gps yaw from $GNHDT NMEA message would be logged under “GPS”, but as you can see I only have a small amount of data. How should I reduce the amount of log messages then ?

Hi Yuri, thank you for taking part in this discussion.
I did check that $GNHDT messages are well formatted and that the yaw computed by the receiver is correct. Also, when I select “gpsyaw” data in the quickview of mission planner I do see a correct value with a more than correct refresh rate. That’s why I guessed that the lack of data under the “GPS” message in the DataFlash log comes from the logging process itself.

With “standard data” I mean set all log of raw data to default.
Set GPS_RAW_DATA = 0
Set LOG_BITMASK to default (disable Raw IMU)
All these additional raw data you don’t need in normal operation

I tried to set all logs to default but it doesn’t change the behavior. Indeed on a ~10mn log I only have one data under the GPS message in the DataFlash…Am I missing something ?

Share the log, please.